Stage Analysis Video Training Course

Stan Weinstein's Stage Analysis and Market Breadth - Technical Analysis - Page 11

#81

US 10 & 30 Year Treasuries

Attached is the updated US 10 & 30 Year Treasuries charts.



Attached Files Thumbnail(s)
       
isatrader

Fate does not always let you fix the tuition fee. She delivers the educational wallop and presents her own bill - Reminiscences of a Stock Operator.
Reply
#82

RE: Commodities Update and the Dollar Index

(2013-03-31, 04:02 PM)isatrader Wrote: Attached is the updated major commodities charts, Gold (GC), Copper (HG), West Texas Intermediate Crude (CL) and the Dollar Index (DX).

Potential Stage 4 breakdown in Copper occurring. it needs to close below the recent swing low to confirm, but would be a negative for the equity market if it does as is showing weakness in the global economy.

Interesting, thanks for sharing your analysis
nicosxm

Reply
#83

Soybean Meal (ZM)

Soybean Meal (ZM) looks to be making a Stage 4 continuation move lower once more after breaking the short term trendline last week. A close below support in the 390 zone could be very bearish for it. Attached is the charts



Attached Files Thumbnail(s)
   
isatrader

Fate does not always let you fix the tuition fee. She delivers the educational wallop and presents her own bill - Reminiscences of a Stock Operator.
Reply
#84
(This post was last modified: 2013-04-01, 11:05 AM by Lplate.)

RE: Stan Weinstein's Stage Analysis - Regional ETFs

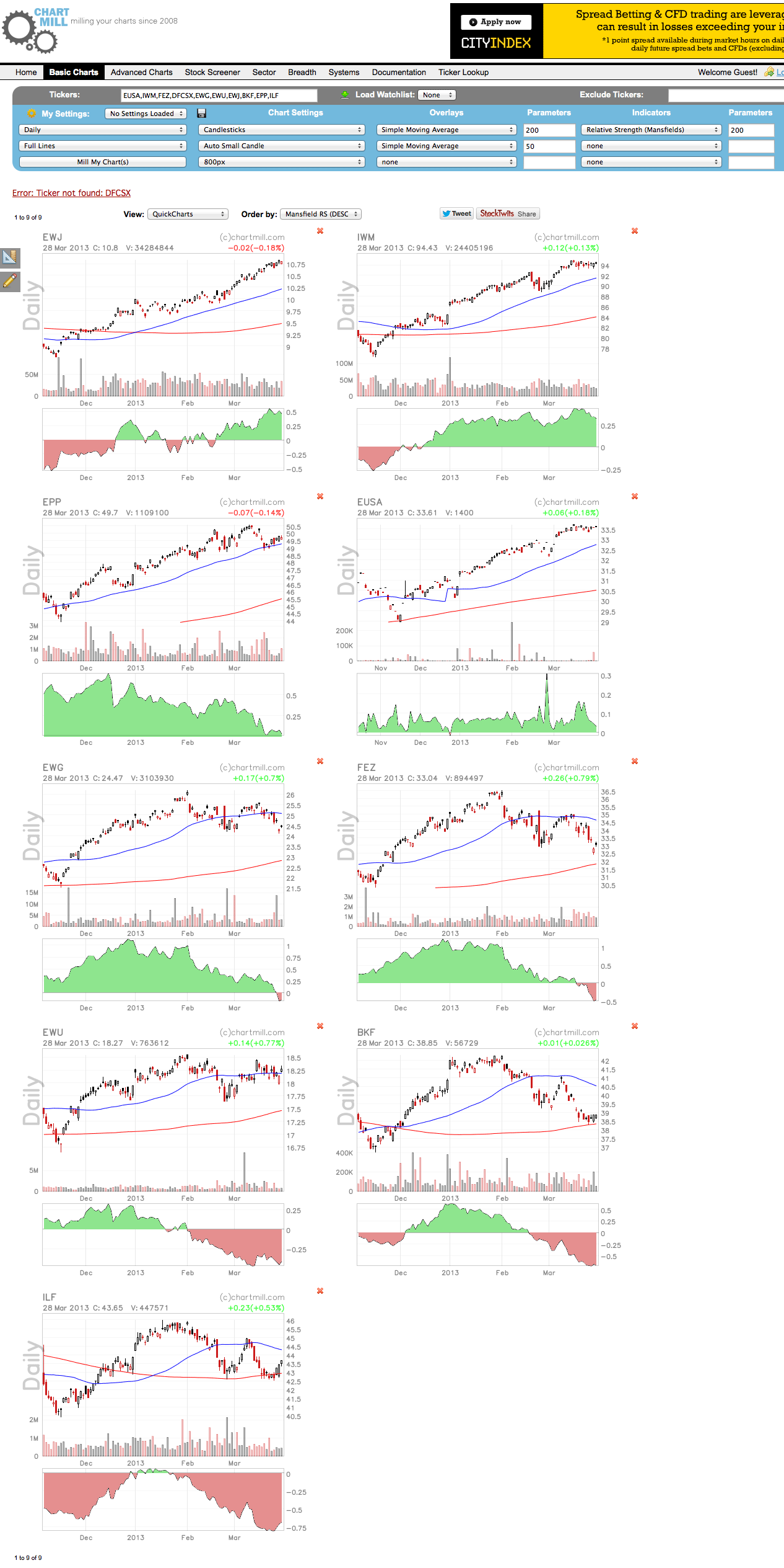
(2013-03-31, 03:59 PM)isatrader Wrote: Attached is the updated major equity index charts and relative performance table . . .
I was looking at my FSAVC unit trust funds, which were invested in Asia, and read about the recent big rises in fund prices this last period in Japan, (Continental) Europe, and European Smaller, and the fall-off in Emerging and Commodities.
Most such mutual funds are regionally focussed, not single country. I searched the internet and, though there are some regional comparisons, e.g. http://seekingalpha.com/data/global_and_regions , for the UK investor they are either too broad or too US-oriented. Generally UK is lumped with "Europe", whereas the fund industry in UK by "Europe" means "rest of Europe" or "the Eurozone".
The only website giving a page-view is stockcharts.com and this takes only US-listed. Nevertheless, I have found what I hope are a useful list of ETFs which stockcharts.com deems to accept. I am open to suggestions of course. http://tinyurl.com/c4zcf6k
I found the display useful, and, by eye on a 1 year chart, it shows clearly that US and US smaller are still in stage 2, that Europe and Germany are in a Stage 3, on the brink of a breakdown, that UK is a little better clinging to stage 2, that Asia ex-Japan is still in stage 2, probably held up by Japan holding still strongly in stage 2, and that, as shown in isatrader's stream of country ETF breakdown list, the BRIC and emerging countries have broken down into stage 4.
For new fund investors, there are no apparent stage 2 breakouts, so the Weinstein bets seem to still be on the strong stage 2s for US and Japan.

Reply
#85

RE: Stan Weinstein's Stage Analysis - Discussion Thread

(2013-04-01, 10:48 AM)Lplate Wrote:
(2013-03-31, 03:59 PM)isatrader Wrote: Attached is the updated major equity index charts and relative performance table . . .
I was looking at my FSAVC unit trust funds, which were invested in Asia, and read about the recent big rises in fund prices this last period in Japan, (Continental) Europe, and European Smaller, and the fall-off in Emerging and Commodities.
Most such mutual funds are regionally focussed, not single country. I searched the internet and, though there are some regional comparisons, e.g. http://seekingalpha.com/data/global_and_regions , for the UK investor they are either too broad or too US-oriented. Generally UK is lumped with "Europe", whereas the fund industry in UK by "Europe" means "rest of Europe" or "the Eurozone".
The only website giving a page-view is stockcharts.com and this takes only US-listed. Nevertheless, I have found what I hope are a useful list of ETFs which stockcharts.com deems to accept. I am open to suggestions of course. http://tinyurl.com/c4zcf6k
I found the display useful, and, by eye on a 1 year chart, it shows clearly that US and US smaller are still in stage 2, that Europe and Germany are in a Stage 3, on the brink of a breakdown, that UK is a little better clinging to stage 2, that Asia ex-Japan is still in stage 2, probably held up by Japan holding still strongly in stage 2, and that, as shown in isatrader's stream of country ETF breakdown list, the BRIC and emerging countries have broken down into stage 4.
For new fund investors, there are no apparent stage 2 breakouts, so the Weinstein bets seem to still be on the strong stage 2s for US and Japan.

You can do a similar view on Chartmill, but with the extra benefit of being able to change the settings and order by Mansfield Relative Strength. It only does US and European stocks, as I believe it's a French owned site, so no UK stocks or ETFs. But you can use the various US listed ETFs to see what you want to, with the charts setup in the proper Weinstein method way. Go to: http://www.chartmill.com/stockcharts.php...=&i3=&ip3=



Attached Files Thumbnail(s)
   
isatrader

Fate does not always let you fix the tuition fee. She delivers the educational wallop and presents her own bill - Reminiscences of a Stock Operator.
Reply
#86

Soft Commodities - Stage 4 Breakdowns

A number of commodities took a big hit yesterday and made Stage 4 continuation moves. Corn (ZC) was one of the worst hit, but Wheat (ZW), Soybeans (ZS) and Soybean Meal (ZM) all had strong down days, potentially beginning new Stage 4 continuations also. Oats (ZO) was also notably weak but is still in Stage 3 for now.

Attached is the Corn (ZC) weekly and daily charts, and the P&F 1% chart.



Attached Files Thumbnail(s)
       
isatrader

Fate does not always let you fix the tuition fee. She delivers the educational wallop and presents her own bill - Reminiscences of a Stock Operator.
Reply
#87

Silver (SI)

Silver (SI) is making a Stage 4 breakdown today after breaking below it's recent swing low and recently beginning to close below the 4 year trendline for a number of days. It's still in a larger range with strong support around the 26 zone, which is close by, so until it closes below that it's still quite risky to short imo, except for a very short term trade. Attached is the charts.



Attached Files Thumbnail(s)
   
isatrader

Fate does not always let you fix the tuition fee. She delivers the educational wallop and presents her own bill - Reminiscences of a Stock Operator.
Reply
#88

Moving Average Breadth Charts - status change

The Short Term NYSE Percentage of Stocks Above their 50 day Moving Average has broken down and given a double bottom sell signal. This moves it to "Bear Confirmed" status for the first time since November 2012. Attached is the charts, and also the medium term 150 day MA 1 Box by 1 Box Reversal chart, which also broke down.

[Image: attachment.php?aid=719]



Attached Files Thumbnail(s)
               
isatrader

Fate does not always let you fix the tuition fee. She delivers the educational wallop and presents her own bill - Reminiscences of a Stock Operator.
Reply


Forum Jump:


Users browsing this thread: 53 Guest(s)
//